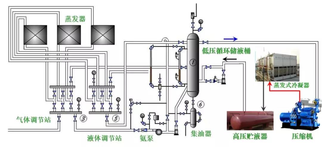
典型氨蒸汽压缩式制冷系统设备构成(氨泵供液)


典型氟利昂蒸汽压缩式制冷系统设备构成

多联式空调机的应用

有室外机的调温型冷冻除湿机

优点

  • 安装方便,不需要其它配套设施

  • 占地面积小

  • 适用于湿冷季节

局限

  • 由于受蒸发温度限制(防结霜),只能处理温度较高环境的除湿问题

水冷式冷水机组—蒸气压缩式冷水机组

水冷式冷水机组—多机头活塞机

水冷式冷水机组—离心式冷水机组

水冷式冷水机组—多机头螺杆机

冷凝热回收制取生活热水的冷水机组— 吸收式冷水机组

三热源系统

  • 以蒸汽或热水为动力热源

单效与双效机组

  • 单效:热源以热水居多

  • 双效:热源以蒸汽居多

水源热泵

种类:

  • 水源热泵;

供冷与供热运行时,蒸发器和冷凝器的位置不变;

倒换水路换向阀,实现供冷、供热功能转换;

水路倒换可能导致换热器内部结垢、存砂,故需要进行水路隔离(水处理);

  • 地源热泵;

  • 水环热泵

实质:

  • 都是水源热泵(从设备层面看都是水源热泵,从热源层面看都是地源热泵,相应国标规定)。

以江、河、湖、地热水作为能源

地源热泵:水平、垂直敷设地藕管路

水环热泵机组系统

一体化直燃吸收式冷热水机组

【免责声明】:本文章版权归原作者所有,如有侵权请联系删除